어라이즈 AI(Arize AI)
AI 옵저버빌리티 및 평가 플랫폼
AI 옵저버빌리티 및 평가 플랫폼
더 빠르게 작동하는 AI를 구축하세요. Arize AI는 AI 애플리케이션의 개발부터 배포, 운영까지 전 과정을 지원하는 AI 옵저버빌리티 및 평가 플랫폼입니다. 생성형 AI, 머신 러닝 및 컴퓨터 비전, 오픈 소스 LLM 추적 및 평가 도구를 제공합니다.
Arize AX 엔터프라이즈 플랫폼은 기업이 AI 애플리케이션과 에이전트의 개발을 가속화하고 배포에서 완벽하게 만드는 데 도움을 줍니다. 실제 생산 데이터를 사용하여 더 나은 개발을 지원하고, 생산 가시성을 신뢰할 수 있는 평가와 일치시켜 데이터 기반 반복 주기를 가능하게 합니다.
오늘날 AI 엔지니어는 점점 더 큰 과제에 직면하고 있습니다. 생성형 AI, 머신 러닝, 컴퓨터 비전 등 다양한 AI 모델 유형에서 높은 성능을 보장하는 동시에 개발과 운영 간의 격차를 메워야 한다는 것입니다. AI 팀은 이 두 단계를 통합하여 원활하게 개발, 평가, 모니터링 및 반복 작업을 수행할 수 있는 단일 플랫폼이 필요합니다. 이때 사일로나 사각지대는 없어야 합니다.
바로 이 부분에서 Arize의 통합 AI 옵저버빌리티(Observability) 및 평가(Evaluation) 플랫폼이 등장합니다. AI 엔지니어를 위해 특별히 제작된 Arize는 모든 AI 모델 유형에 걸쳐 엔드-투-엔드 옵저버빌리티, 평가 및 문제 해결 기능을 제공합니다. Arize는 개발과 운영을 단일 피드백 루프로 연결하여 AI 엔지니어가 더 빠르게 반복하고 자신 있게 AI 애플리케이션을 배포할 수 있도록 보장합니다.
Arize는 개발부터 운영까지, AI 엔지니어를 위해 AI 엔지니어가 만든 플랫폼입니다. 각 모델 유형에 대한 분산된 도구 대신 LLM, CV(Computer Vision), ML(Machine Learning) 모델 전반에서 모니터링, 평가, 반복 작업을 수행할 수 있는 단일 플랫폼을 제공합니다.
Arize는 조직의 규모에 맞춰 AI 서비스를 관리하고 개선할 수 있는 역량을 제공합니다. 클라우드와 온프레미스 배포를 모두 지원하며, 전 세계의 선도적인 AI 팀이 Arize와 함께 하고 있습니다.
LLM 애플리케이션 개발을 위한 AI 팀원 Alyx는 복잡한 AI 엔지니어링 워크플로우를 자율적으로 계획하고 실행합니다. 상황 인식이 가능하고 적응력이 뛰어나며, 디버깅 속도를 높이고, 문제 해결 주기를 단축하며, 더욱 자신감 있게 애플리케이션을 개발할 수 있도록 지원합니다.
평가 라이브러리부터 평가 모델까지 모두 오픈 소스이므로 원하는 대로 액세스, 평가, 적용할 수 있습니다. OpenTelemetry를 기반으로 구축된 Arize의 LLM 옵저버빌리티 기능은 공급업체, 프레임워크, 언어에 구애받지 않으므로 끊임없이 변화하는 생성적 환경에서 유연성을 제공합니다.
AI 앱과 에이전트의 개발을 가속화하고 실제 운영에서 완벽하게 만드는 데 도움이 되는 단일 플랫폼입니다.
고품질 에이전트 및 AI 앱을 구축하기 위한 개발(Development) 도구로 안정적이고 생산에 바로 투입 가능한 AI 애플리케이션과 에이전트를 구동하는 평가(Evaluation)와 AI 에이전트와 애플리케이션을 디버깅, 추적 및 개선하기 위한 옵저버빌리티(Observability)를 제공합니다.
개발 중에 추적, 평가 및 반복을 위한 통합 도구를 사용하여 AI 앱과 에이전트가 프로덕션에 바로 사용할 수 있도록 보장합니다.

생성 기반 애플리케이션을 통해 데이터 흐름을 시각화하고 디버깅하세요. LLM 호출의 병목 현상을 신속하게 파악하고, 에이전트 경로를 이해하며, AI가 예상대로 작동하는지 확인하세요.

실험 실행에 대한 기본 지원을 통해 LLM 프로젝트의 반복 주기를 가속화하세요.

LLM 프롬프트에 대한 변경 사항을 테스트하고 다양한 데이터 세트에 대한 성능에 대한 실시간 피드백을 확인하세요.

LLM 과제 성과에 대한 심층적인 평가를 수행합니다. Arize LLM 평가 프레임워크를 활용하여 빠르고 효율적인 평가 템플릿을 사용하거나, 직접 맞춤형 평가를 제작할 수 있습니다.

지능형 검색 기능을 통해 관심 있는 특정 데이터 포인트를 찾아 저장할 수 있습니다. 필터링, 분류 및 데이터 세트 저장을 통해 심층 분석을 수행하거나 자동화된 워크플로를 시작할 수 있습니다.

AI 입력과 출력 모두에 대한 사전 예방적 보호 장치(safeguards)를 통해 비즈니스 위험을 완화하세요.

할루시네이션(hallucination)이나 PII 유출 등 주요 지표가 감지되면 상시 성능 모니터링과 대시보드가 자동으로 표시됩니다.

LLM 앱의 오류를 식별하고 수정하고, 잘못된 해석을 표시하고, 원하는 결과에 맞춰 응답을 개선하는 방법을 간소화하는 워크플로입니다.
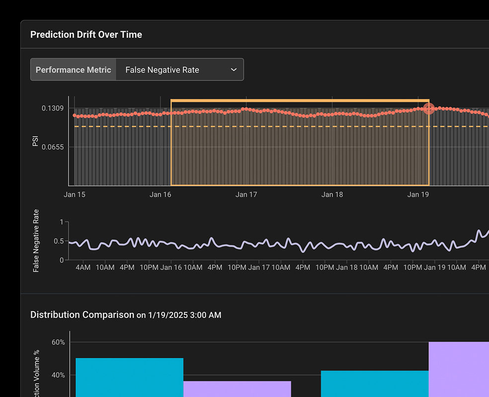
머신 러닝(Machine Learning) 엔지니어링 팀이 프로덕션 환경에서 ML 모델 성능을 모니터링, 디버깅하고 개선하는 데 도움이 되는 통합 플랫폼입니다.
ML 모델 성능에 대한 완벽한 가시성(Complete Visibility)을 제공합니다.
데이터 편 또는 모델 문제를 자동으로 표면화한 다음 문제의 원인을 추적합니다.

문제가 있는 모델 특성과 값을 지적하는 히트맵을 통해 예측 결과 중 성능이 가장 낮은 부분을 즉시 표면화합니다.

모델이 어떤 결과에 도달했는지에 대한 통찰력을 얻으면 시간 경과에 따라 성능을 최적화하고 잠재적인 모델 편향 문제를 완화할 수 있습니다.

자동화된 모델 모니터링과 동적 대시보드를 통해 근본 원인 분석 워크플로를 신속하게 시작할 수 있습니다.

훈련, 검증 및 프로덕션 환경에서 데이터 세트를 비교하여 모델의 예측이나 기능 값에서 예상치 못한 변화를 감지합니다.
AI 기반 워크플로 및 자동화를 통해 ML 데이터를 찾고 분석하고 개선합니다.

AI 기반 유사성 검색은 관심 있는 참조 지점과 유사한 데이터 포인트 클러스터를 찾고 분석하는 기능을 간소화합니다.

NLP, 컴퓨터 비전 및 다변수 표형 모델(muti-variate tabular) 데이터의 임베딩 드리프트를 모니터링합니다.

인간의 피드백, 레이블, 메타데이터 및 메모를 통해 모델 데이터를 보강하는 기본 지원입니다.

실험 실행, A/B 분석, 재라벨링 및 개선 워크플로를 위해 관심 있는 데이터 포인트를 저장합니다.